Описание «Octopus»
Оптимизатор ИТ-ресурсов ЦОД Octopus — автоматический балансировщик вычислительных ресурсов серверного оборудования. Соответствует всем требованиям, предъявляемым к отечественному программному обеспечению.
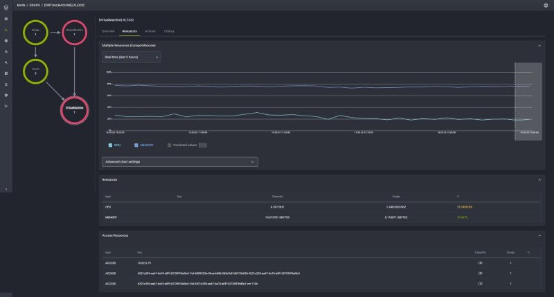
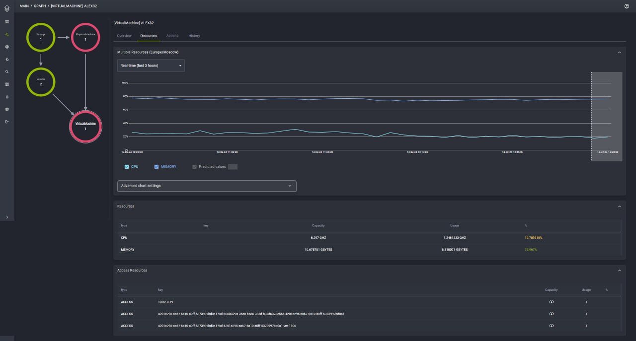
Система позволяет проводить автоматическую или полуавтоматическую (с подтверждением оператора) балансировку таких ресурсов как процессоры, оперативная память, дисковое пространство и сетевые ресурсы. Оптимизатор помогает контролировать состояние вычислительных ресурсов в реальном времени, информирует оператора о потенциальных ожидаемых сбоях в оборудовании и формирует отчёты о работе оборудования за выбранный период. Повышает эффективность использования ресурсов в 2 раза.
Оптимизатор ИТ-ресурсов ЦОД Octopus от ГК Юзтех обладает следующими функциями:
— Мониторинг состояния и загрузки CPU, HDD, RAM, LAN в режиме реального времени;
— Информирование оператора об отказах оборудования;
— Формирование отчётов по работе и загрузке оборудования, гипервизоров и оркестраторов;
— Автоматическая балансировка ресурсов на уровне физических хостов, гипервизоров и оркестраторов;
— Полуавтоматическая (с подтверждением оператора) балансировка ресурсов на уровне физических хостов, гипервизоров и оркестраторов.
Данное решение уникально благодаря нашим технологическим новшествам. Мы разработали новые программные алгоритмы управления ИТ-инфраструктурой ЦОД, которые предоставляют операторам в реальном времени мониторить состояние и загрузки CPU, HDD, RAM и LAN. Это дает возможность оперативно реагировать на отказы оборудования и предсказывать потенциальные сбои.
Octopus работает на уровне физических хостов, гипервизоров и оркестраторов, обеспечивая оптимальное потребление системных ресурсов ЦОД. Мы также обеспечиваем совместимость с отечественными гипервизорами, включая работу на операционных системах Linux и с процессорами «Байкал».
Octopus сокращает затраты на инфраструктуру и повышает квалификацию эксплуатационной службы ЦОД, обучая специалистов новым методам управления, предиктивной аналитике и искусственному интеллекту.
Благодаря Octopus Заказчик экономит на оборудовании ИТ-инфраструктуры, улучшая доступность бизнес-приложений и повышая эффективность всех процессов. Данное решение обеспечивает не только надежность и гарантированную доступность бизнес-приложений, но и высокую степень гарантированной доступности виртуальной инфраструктуры. Octopus — это ключевой элемент, который переводит ЦОД на новый уровень проактивного и стратегического управления.
Скриншоты «Octopus»
Нужно собственное решение?
Создайте заказ на разработку, проверенные исполнители напишут вам сами!




